Cloud Security & Compliance Services

Assessment to remediation
in weeks, not quarters.

Fixed-scope engagements that find risk, assess blast radius, and fix it with audit-ready evidence. No retainers. No open-ended consulting.

600+Automated checks
9+Compliance frameworks
1-4 wksTypical engagement
$0Production downtime
CompliTru vulnerability assessment dashboard
Featured services

Start with the three pains that close fastest.

Each of these targets a specific, urgent problem with a 1-4 week scope. Assessment first, implementation second.

Full service catalog

Seven more engagements, same discipline.

Each with a fixed scope, a deliverable, a deadline, and auditor-ready artifacts.

Compliance framework mapping

SOC 2 Readiness Assessment

Compliance / GRC

Full AWS scan mapped to SOC 2 trust criteria. Gap analysis, remediation playbook, evidence package for your auditor.

$5K-$8K 2 wks
Book call
Blast radius analysis

DR Validation & Resilience Assessment

VP Infra / SRE

Test failover paths, measure RTO/RPO gaps, verify backup integrity, deliver a board-ready resilience report.

$15K-$25K 2-3 wks
Book call
Network and identity analysis

Network Segmentation & Blast Radius Reduction

Cloud Security / VP Infra

Map lateral movement paths, tighten security groups, implement micro-segmentation.

$12K-$20K 2-3 wks
Book call
AWS cost optimization dashboard

FinOps Deep-Dive & Cost Remediation

VP Infra / FinOps Lead

Analyze spending, identify savings (right-sizing, RI/SP gaps, idle resources), implement with dependency checks.

$8K-$15K 2 wks
Book call
FinOps AI assistant

Observability & Alert Rationalization

SecOps / SRE

Eliminate alert noise, consolidate log pipelines, build playbooks that reduce MTTR and cut telemetry spend.

$10K-$18K 2-3 wks
Book call
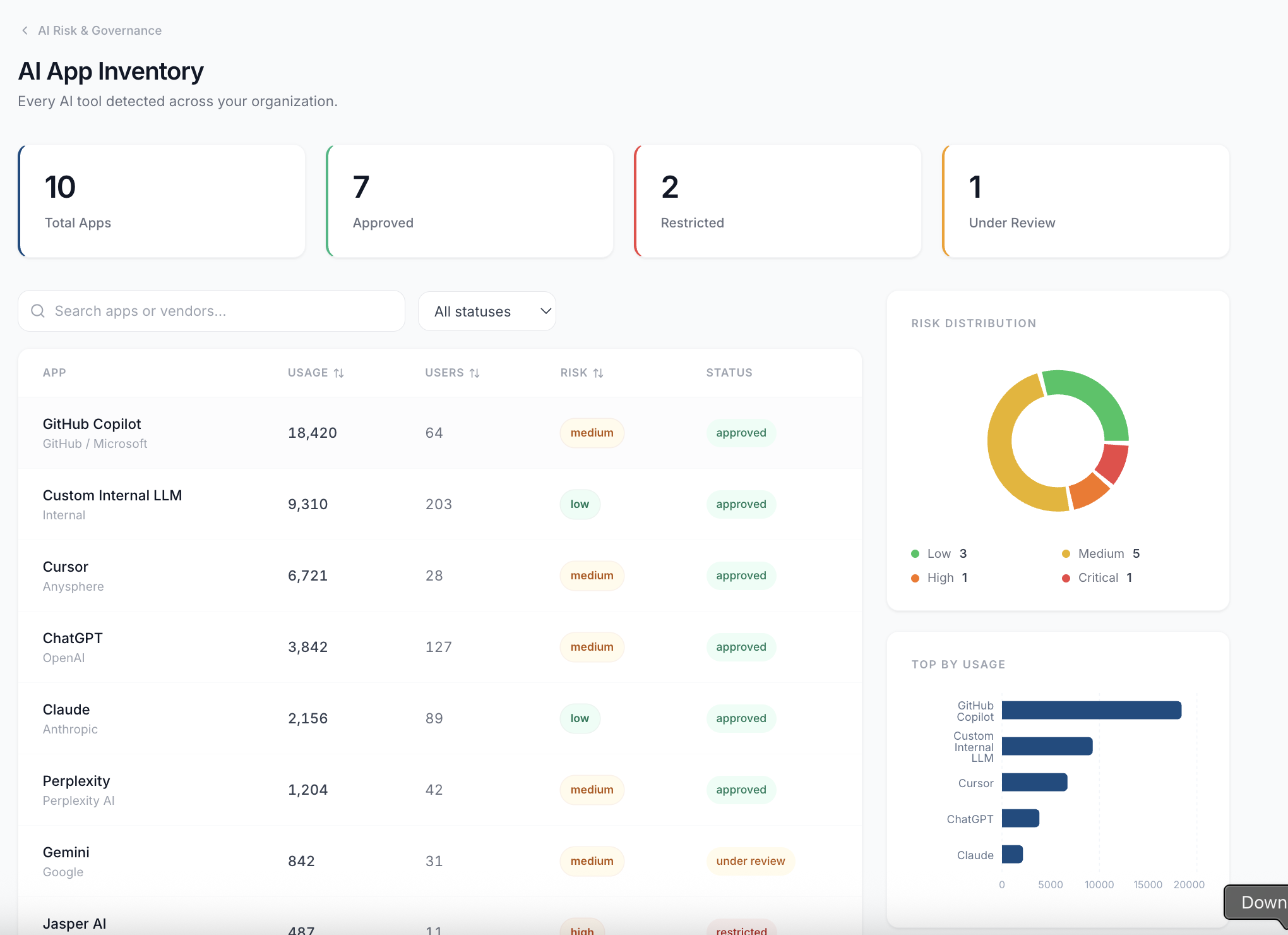
AI app inventory dashboard

AI Governance & Shadow AI Audit

Compliance / CISO / VP Eng

Discover every AI tool in use, establish policies, detect sensitive data in prompts, build governance framework.

$10K-$15K 2 wks
Book call
IAM privilege analysis

IAM Least-Privilege & CIEM Sprint

Cloud Security / Compliance

Analyze every identity for over-privilege, unused permissions, escalation paths. Deliver tightened policies.

$12K-$18K 2-3 wks
Book call

Free AWS Credential Scan

See how many static credentials, public exposures, and compliance gaps are in your account. 10-minute setup. No commitment.

Start Free Scan
Who this is for

Built for operators, not strategy decks.

These sprints are owned by the people who feel the toil. The CISO sponsors; the operator scopes and executes.

Head of Platform Engineering

100-2,000 employees. SaaS, fintech, healthtech. Deprecated auth, secrets in pipelines, upgrade debt, board resilience questions.

Director of Cloud Security

200-5,000 employees. Regulated SaaS, healthcare, finance. Exposure findings, audit exceptions, automation gaps.

VP / Head of SRE

500-10,000 employees. Revenue-sensitive platforms. Outage, paging fatigue, telemetry bills, DR uncertainty.

Compliance / GRC Leader

200-5,000 employees. Healthcare, fintech, gov-adjacent. Audit date, framework scope, evidence pain.

Security Operations Director

500-10,000 employees. Alert overload, slow investigations, log spend, after-action backlog.

PE Operating Partner / vCISO

Mid-market portfolio. Repeated control gaps, portco breach, insurance pressure. Templatized across environments.

Why CompliTru

Not another scanner. A scanner that fixes.

Find, assess blast radius, generate the fix, apply with approval. Full audit trail.

Impact-aware remediation

Agentic pipeline evaluates dependencies, running workloads, and blast radius before any change.

Terraform export on every finding

Click the Terraform icon to generate production-ready HCL. Copy, download .tf, push to IaC.

600+ checks, 9+ frameworks

SOC 2, ISO 27001, CIS, NIST, HIPAA, PCI DSS, FedRAMP, CMMC. One scan, every framework.

Fixed scope, fixed price

No hourly billing. Defined deliverable, deadline, and price before work begins.

Self-hosted option

Containerized, Bedrock AI in your AWS, deployment-level AI toggle. Data never leaves your VPC.

Auditor-ready artifacts

Evidence packages your auditor uses directly. Control-mapped, timestamped, exportable.

Market context

Price bands anchored to real data.

We are not the cheapest. We are the fastest path from finding to fix with artifacts that survive an audit.

IBM Rapid Cloud Security Assessment

2-week engagement on AWS Marketplace at $30,000. Sets the ceiling for assessment pricing.

Cloud Resilience Assessment

AWS Marketplace listing valued at $30,000. DR posture is marketable as a discrete product.

Datadog / Thrivent Case Study

66% MTTR improvement, 50% logging cost savings. The ROI numbers buyers use to justify a sprint.

FinOps Consulting Market

Active demand at $60-90/hr for assessment and roadmap work. Validates FinOps as standalone.

Audit-pass guarantee.

If your SOC 2 auditor finds a cloud misconfiguration in scope that we missed, the entire assessment is free.

Start with one sprint.
See the results before committing further.

Book a 15-minute call. We tell you exactly what we find, what it costs, and how long it takes.

Book a CallStart Free Scan